Sprint Capacity, Ceremonies
& Roadmap Planning

Plan capacity, track workload, run daily scrums, manage grooming, sprint reviews, retrospectives, and visualize your product roadmap with dependency tracking — everything your Scrum team needs, built directly into Jira.

Install from Marketplace
Andreal Capacity Planner & Sprint Hub — Dashboard with utilization ring, member bars, risk alerts, sprint progress

Core Features

📊

Capacity Overview

Per-member breakdown of available hours, assigned task hours, leave, buffer, and utilization balance — color-coded for instant clarity.

Configurable Hours

Set hours per day, working days, per-member allocation %, leave hours, and buffer. Pick holidays from an interactive calendar. Saved per sprint.

🚀

Progress Tracking

Daily snapshots track Issues Done, In Progress, Task Hours, and Balance % over time with interactive multi-line trend charts.

🔁

Carry-Over Detection

Automatically identifies issues carried over from the previous sprint. Track open vs. done carry-over counts and hours per member.

💡

Adhoc Issue Tracking

Detects issues and subtasks added after sprint start. See adhoc counts, hours, and when they were added to the sprint.

Risk Alerts

Automatic warnings for over-allocated members, idle members, high carry-over/adhoc ratios, open blockers, and sprints ending soon.

📈

Variance Analysis

Compare estimated vs. actual hours per issue. See which tasks ran over or under, with worklog descriptions explaining what happened.

🏆

Priority & Blocker Tracking

View task priorities with Jira icons. Track open blockers with assignee and priority — surfaces directly on the dashboard.

📄

Multi-Format Export

Export capacity reports to PDF (color-coded, printable), Excel (formatted worksheets), or CSV with one click.

🔍

Smart Filtering

Filter by member, utilization level, carry-over, or adhoc status. Exclude carry-over or adhoc from capacity calculations.

🔒

Secure by Design

Built on Atlassian Forge — your data never leaves Atlassian's infrastructure. No external servers, no data storage.

Zero Configuration

Install and start using immediately. Reads your existing boards, sprints, and issues — no setup required.

🗺

Product Roadmap

Interactive Gantt timeline with draggable bars, dependency arrows, grouped roadmap items, and sprint overlays — plan your product delivery visually across quarters or the full year.

📅

Monthly & Quarterly Planning

Multi-sprint views grouped by month or quarter. Track avg utilization, delivery rate, velocity trends, and per-member performance across all sprints in the period at a glance.

13 Powerful Views

Switch between views instantly from the header toolbar.

📈

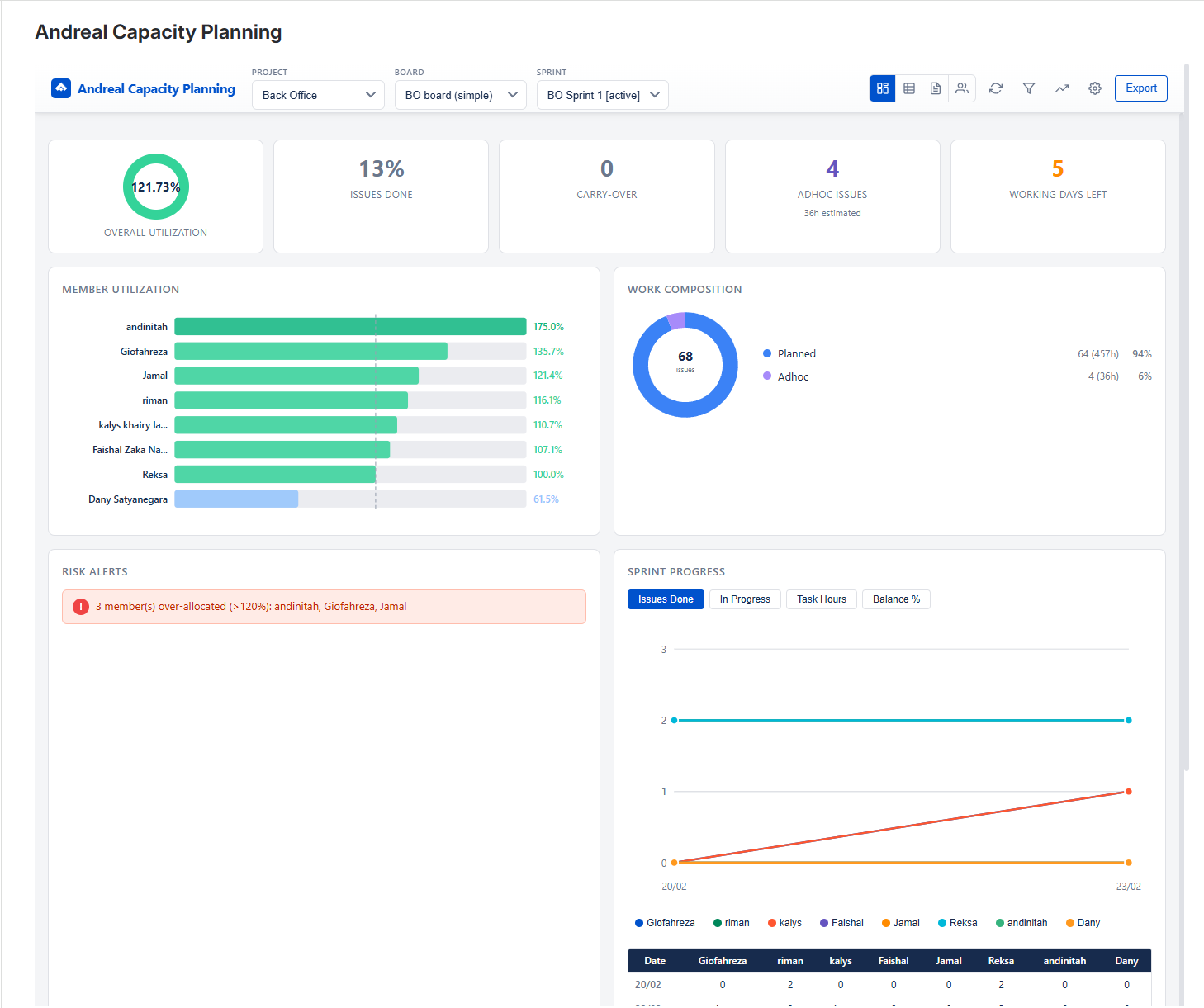
Dashboard

Your sprint at a glance. Summary cards for utilization, delivery rate, carry-over, adhoc, open blockers, and days left. Member utilization bar chart, work composition donut, risk alerts, sprint trend chart, and leaderboard.

Dashboard — utilization ring, member bars, risk alerts, sprint progress
📋

Capacity Table

Detailed per-member capacity breakdown with expandable issue rows. See hours, leave, buffer, utilization, priority, status, carry-over and adhoc badges for every task.

Capacity Table — per-member breakdown with expandable issue rows
📝

Sprint Backlog

Full sprint backlog grouped by parent story. See team capacity sidebar, search by key or summary, filter by type, status, or assignee. Track estimation progress per story.

Sprint Backlog — grouped by story with team capacity sidebar
📑

Sprint History

Variance analysis for every issue: estimated vs. actual hours with color-coded indicators. Includes impediments/blockers section and worklog descriptions so you know exactly why tasks went over or under.

Sprint History — variance analysis with blockers and worklog descriptions
📅

Gantt Chart

Visualize time tracking across the sprint timeline. See when and how long each member worked on every issue, with collapsible rows, worklog tooltips, and today highlighting.

Gantt Chart — time tracking timeline with per-member worklog bars
👥

Member Tasks

See who's working on what. Filter by status (To Do, In Progress, Done) and instantly see each member's task list with priority and estimates.

Member Tasks — filter by status and see each member's task list

Grooming Space

Collaborative sprint grooming with planning poker voting, story linking, PRD URLs, commitment tracking, Definition of Ready checklist, and per-feature readiness status.

Grooming Space — planning poker, story linking, DoR checklist
💬

Daily Scrum

Structured daily standup with check-in form (yesterday, today, blockers), mood tracking, team update summary, and focus-of-the-day per member.

Daily Scrum — standup check-in, mood tracking, team updates, focus of the day

Sprint Review

Structured sprint review with goal achievement tracking, committed vs. delivered metrics by issue type, and a demo checklist for presenting to stakeholders.

Sprint Review — goal achievement, committed vs delivered, demo checklist
🔄

Retrospective

Built-in retro board with Start / Stop / Continue (or custom templates), team sentiment rating, anonymous & voting modes, and action items tracking — all saved per sprint.

Retrospective — retro board, team sentiment, action items
📅

Monthly Planning

See all sprints within a month in one view. Track avg utilization, total delivered, delivery rate, and sprint count. Per-sprint cards show member utilization bars, velocity trend chart, and a full member breakdown table across sprints.

Monthly Planning — sprint cards, velocity trend, member breakdown
📊

Quarterly Planning

Quarter-by-quarter view of all sprints grouped by quarter. Navigate between Q1–Q4 with summary metrics, sprint velocity trend, and a cross-sprint member utilization breakdown — great for planning and retrospective insights.

Quarterly Planning — Q1–Q4 sprints, velocity trend, member breakdown

Need Help?

Have questions or need support? We're here to help.

Contact Support